33.根据《中华人民共和国刑法》规定,以暴力、胁迫或者其他方法强行将公私财物抢走的构成抢劫罪。下列符合抢劫罪的是:()(2025年国考)
答案解析
解析:
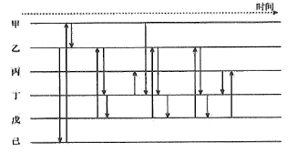
相关知识点:
暴力夺物,符合抢劫情形
相关题目
11.青松市公安局交警支队依托交通大数据平台,绘制了2022年2月的“日平均整点时刻拥堵延时情况示意图”(见下图)。其中,拥堵延时指数数值越大,道路越拥堵,当拥堵延时指数达到预警线临界值时,疏导交通的增配警力必须已经在岗。结合下图,交警支队调派警力情况恰当的有:()(2022年多省联考)
10.下图为某市2020年1月20日至2月19日涉疫网络谣言总量分布情况统计。根据图中信息,下列判断正确的有:()(2021 年江苏省考)
9.东南沿海某市公安局反诈中心对2020年、2021年受理的电信网络诈骗警情进行处理,绘制了“某市公安局受理电信网络诈骗警情年度对比统计图”(见下图),根据图中信息,对2021年各月份受理电信网络诈骗警情数量分析正确的有:()(2023年国考)
8.针对近年来街面“两抢”(抢夺、抢劫)案件频发,甲市公安局对某年1月“两抢”案件破案情况进行了统计。以下分析恰当的有:()(2021年多省联考)
7.中部地区某市公安局绘制了“部分电信网络诈骗类型被害人情况图”(见下图),用于分析不同类型电信网络诈骗被害人年龄分布特点,以提高防范针对性。根据下图,下列选项中表述正确的有: ( ) (2022年多省联考)
6.公安机关在对一涉案团伙展开侦查时得知:该团伙涉及蓝剑公司(股东:张某、王某、李某)、志庆公司(股东:张某、赵某)、海文公司(股东:王某、刘某)、华创公司(股东:韩某)。其中,海文公司是华创公司的客户:赵某和韩某接触密切。需要进一步确认的信息有:李某和刘某曾共进晚餐,刘某与赵某曾有联系。下图是侦查员依据以上线索绘制的关系图,其中方框表示公司,圆圈表示人物,实线表示已确认的信息,虚线表示未确认的信息。仔细观察下图,说法正确的有:( ) (2020年多省联考)
5.在对一起团伙犯罪进行侦查的过程中,警方通过多种途径收集到了该团伙成员之间的关系以及他们经营的公司或组织。为了更清晰地将该团伙成员及其经营的公司和组织的关系体现出来,情报人员绘制了用于犯罪情报分析的矩阵图。
对该图中反映出来的关联关系,表述正确的是:( ) (2017年公安联考)
4.2016年7月8日,某市公安局成功侦破一起犯罪团伙利用互联网进行诈骗案件。该图显示了该犯罪团伙成员诈骗的资金通过本人借记卡的往来情况。下列关于该犯罪团伙的说法正确的有:()(2017年辽宁省考)
3.某犯罪团伙中,盗车人每盗一辆车后会联系收车商,收车商会联系其小弟,小弟会联系盗车人去取车。已知该犯罪团伙盗窃了三辆汽车,该团伙成员作案期间的通话联系示意图如下图,下列判断正确的有:()(2021年江苏省考)
2.2018年10月 12日晚,位于解放路北侧的金利烟酒商店财物被盗,大量烟酒丢失,为尽快破案,民警应当收集的信息有:()(2019年河北省考)
