相关题目
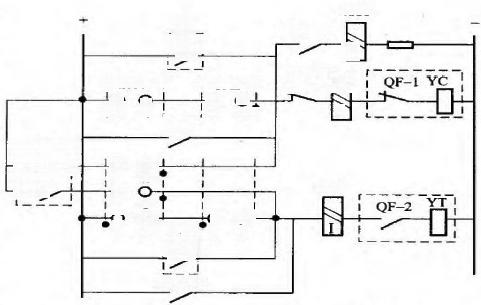
1.4.67 一台变压器的差动、瓦斯保护的出口回路如下图所示。它的直流电源额定 电压为220V 。ZJ1 、ZJ2为110V中间继电器,电阻为2000Ω, 其动作电压为它额定电压 的60%。R 为外串电阻2000Ω。XJ1、XJ2 为0.05A 信号继电器,其电阻为300Ω,动作电 流略小于额定电流。请校验仅差动保护单独动作时能否可靠动作?
图18差动、瓦斯保护的出口回路图
1.4.66根据电气防跳回路图,简要介绍防跳继电器如何防止断路器跳跃现象。
图17电气防跳回路图
1.4.65发电机匝间保护若采用测量机端3Uo, 为什么要选择机端侧电压互感器中 性点接于发电机中性点的专用电压互感器?
1.4.64简述断路器闪络保护的判据及投退方式?
1.4.63简述双母线接线方式和3/2接线方式的母差保护出口是否经复合电压闭锁, 为什么?
1.4.62简述WDZ-5211线路保护测控装置接地保护I段采用专用零序TA及自产零序 电流时保护动作逻辑的差别,并绘制采用自产零序时的保护动作逻辑图。
1.4.61 简述火电厂高压电动机(真空接触器+高压熔断器)FC 回路保护采用大电 流闭锁功能的作用,并绘制WDZ-5232 电动机保护测控装置熔断器保护动作逻辑框图。
1.4.60简述发电机纵向零序电压匝间保护采用负序功率方向闭锁的作用,并说明 PCS-985B型发变组保护发电机纵向零序电压匝间保护高定值段与低定值段保护判据的差异。
1.4.59简述自并励发电机复压过流保护电流记忆功能的作用,并绘制PCS-985B 型 发变组保护装置发电机复压过流保护过流保护元件动作逻辑图。
1.4.58请简述采用循环闭锁出口方式的发电机纵差动保护的原理,并绘制逻辑框图 。
