相关题目
单选题
36.气体灭火控制器在”手动”状态下,()后会发出联动指令。
单选题
35.喷洒指示灯启动的时间最准确的是()。
单选题
34.当某气体灭火防护区发生火情,感烟火灾探测器、其他类型火灾探测器或手动火灾报警按钮发出首个联动触发信号后,灭火控制器启动()。
单选题
33.气体灭火控制器在收到满足条件的信号后,经过()延时时间后发出灭火指令。
单选题
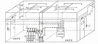
32.下图中,”9”指的是()。
单选题
31.下图中,”3”指的是()。
单选题
30.下图中,”4”指的是()。
单选题
29.用一套灭火剂储存装置保护一个防护区或保护对象的灭火系统是()
单选题
28.不得用于电子计算机房的气体灭火系统是()。
单选题
27.被称为洁净气体灭火系统的是()。
