相关题目
单选题
40.采用预制式气体灭火系统时,一个防护区面积不宜大于()m²。
单选题
39.采用管网式气体灭火系统时,一个防护区容积不宜大于()m³。
单选题
38.采用管网式气体灭火系统时,一个防护区面积不宜大于()m²。
单选题
37.气体灭火系统在自动与手动操作均失灵时,人员利用系统所设的机械式启动机构释放灭火剂,在启动气体钢瓶失效的情况下,下列各个操作中,顺序正确的是()。①手动关闭风机、防火阀、电源等。②去除止动簧片。③开启瓶头阀。④开启选择阀。
单选题
36.气体灭火控制器在”手动”状态下,()后会发出联动指令。
单选题
35.喷洒指示灯启动的时间最准确的是()。
单选题
34.当某气体灭火防护区发生火情,感烟火灾探测器、其他类型火灾探测器或手动火灾报警按钮发出首个联动触发信号后,灭火控制器启动()。
单选题
33.气体灭火控制器在收到满足条件的信号后,经过()延时时间后发出灭火指令。
单选题
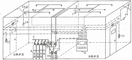
32.下图中,”9”指的是()。
单选题
31.下图中,”3”指的是()。
